Создание должности для конкретной компании
В разделе «Компании» добавлена возможность создания системы должностей с индивидуальными правами доступа. Это позволяет гибко управлять разрешениями сотрудников в зависимости от их позиции в организационной структуре компании.
Как это работает:
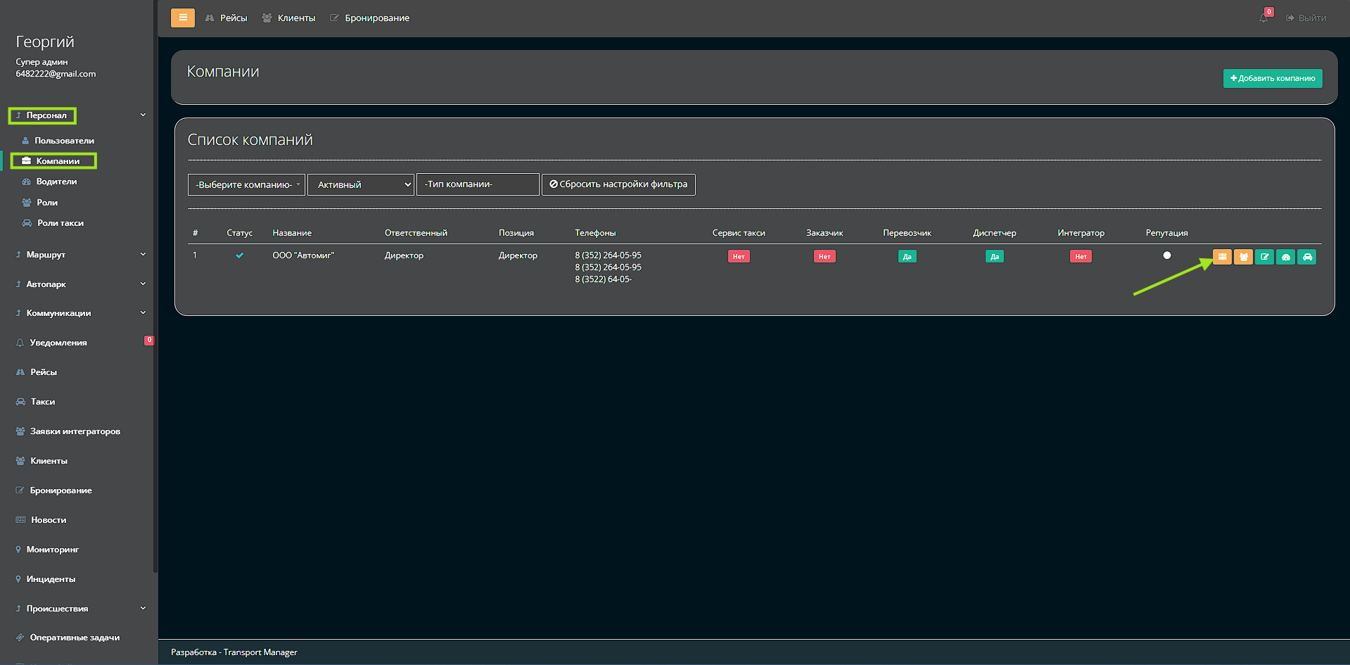
1. В карточке компании нажмите кнопку «Должности»
2. Для создания новой должности нажмите «Добавить»
3. Заполните поле:
3. Название должности (например, «Диспетчер», «Менеджер по продажам», «Оператор»)

После сохранения должности можно настроить права доступа:
-
Разрешения для раздела «Рейсы»
-
Права доступа к «Бронированиям»
-
Возможности работы с «Клиентами»
-
Доступ к финансовым отчетам
-
И другие системные разрешения
Преимущества:
-
Четкое разграничение прав по должностям
-
Гибкая система безопасности и доступа
-
Стандартизация прав для одинаковых позиций
-
Упрощение управления персоналом
-
Быстрое назначение прав новым сотрудникам