Создание отдела для конкретной компании
В разделе **«Компании» **реализована возможность создания древовидной структуры подразделений. Это позволяет организовать четкую иерархию отделов внутри компании, назначить ответственных руководителей и выстроить эффективную систему управления.
Как это работает:
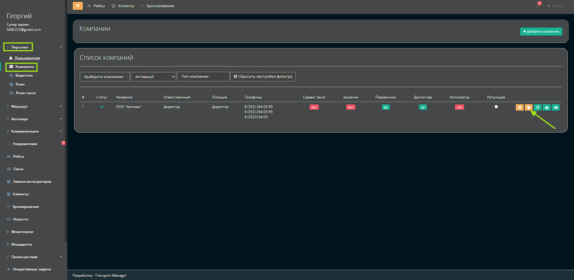
1. В карточке компании нажмите кнопку «Отделы»
2. Для создания нового отдела нажмите «Добавить»
3. Заполните обязательные поля:
-
Название отдела (например, «Отдел логистики», «Бухгалтерия»)
-
Вышестоящий отдел — выбор из существующей структуры (если отдел является подразделением)
-
Ответственный — выбор сотрудника из системы
4. Сохраните изменения — отдел будет добавлен в структуру компании

Преимущества:
-
Четкая организационная структура компании
-
Прозрачность подчинения и ответственности
-
Упрощение управления персоналом
-
Назначение зон ответственности за отделы
-
Построение сложных иерархических структур